
管理者提升決策效率
使用之前:數據時效性差,難以獲取工廠實時、準確、全面的生產信息,影響決策效率和質量。

使用之后:工廠的管理者,可以通過電腦或者手機,及時掌握生產數據,評估生產計劃是否能按時完成,及時調整生產策略。

員工減少無附加值重復勞動
使用之前:上報數據失真,緩慢,每個班次每日或每周人工上報數據,陷入耗時且無附加值的數據上報工作上,容易造成人員疲勞和數據遺漏。

使用之后:由于鼎晶云平臺自動統計數據,節約了人工采集數據、分析、反饋的時間,不但解放了人力,且幫助企業人力資源實現價值最大化。

提升設備安全生產
使用之前:常態化人力巡檢導致的疏忽麻痹,造成異常停機,生產進度受到嚴重影響。

使用之后:通過系統對設備參數的變化進行跟蹤和預警,在設備發生故障之前及時發現問題解決問題,真正做到事前管理。

生產大數據存儲和運算
使用之前:設備上歷史數據存儲能力有限,且不具備大數據自動統計分析能力,無法為持續生產經營提供決策支持,導致大量數據成為無用的閑置資產。

使用之后:鼎晶云平臺通過物聯網技術,大量的歷史數據,包括設備歷史數據和生產工藝數據能夠得到云存儲,通過分析歷史數據,為管理者后期持續設備管理和生產管理提供重要的決策參考。
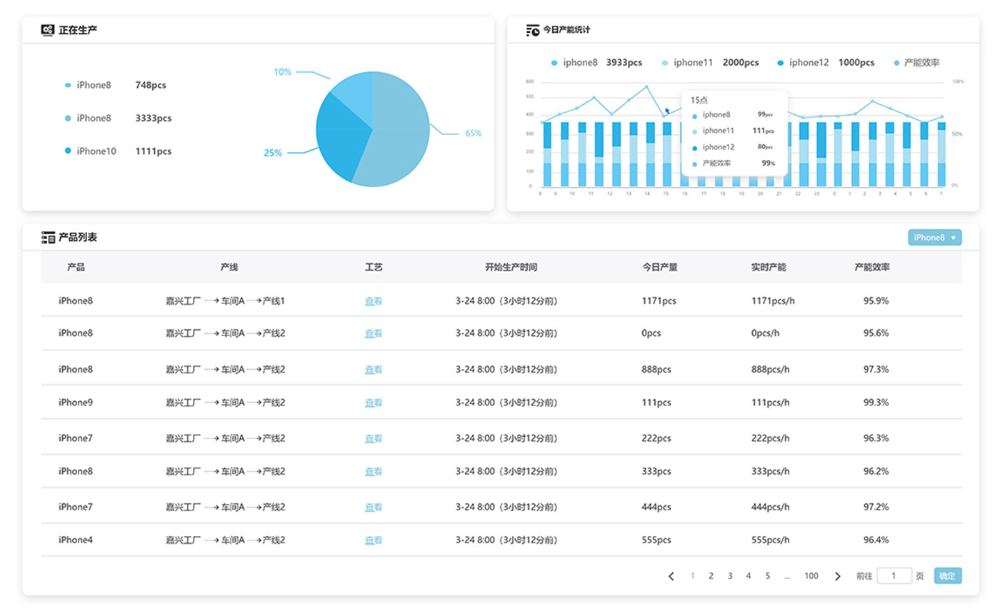
生產管理

同步設備生產情況,實時計算產能占比與效率,評估設備節拍損失、真實生產情況,預測生產進度。



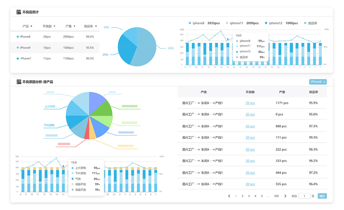
品質管理

統計不良數據,展示合格率情況和走勢,智能分析和追溯不良原因,協助改進生產品質。

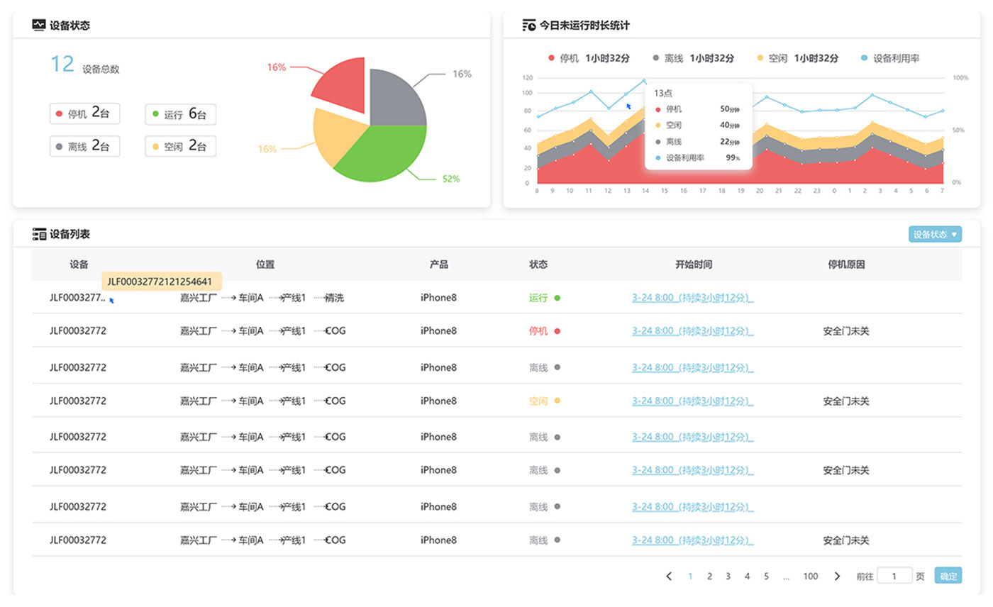
設備管理

展示設備的運行、停機、空閑、離線等情況,利用率走勢和詳細數據,方便管理者及時管控和故障處理。



3D數字孿生

設備空間布局、運行狀態、產能/良率數據以3D數字孿生形式呈現。動態展示產線的過去、現在的狀態和流程。

遠程監控

通過網頁或微信小程序,遠程監控設備數據,實時獲取設備運行狀態

告警推送

通過微信小程序、短信,推送設備告警信息,隨時掌握設備運行狀態


數據分析

根據設備數據智能計算設備綜合效率(OEE),為提升設備綜合稼動率提供借鑒。



多場景應用

從人機界面到web界面再到小程序界面均可操作,實現業務層、執行層間的數據流通管理,滿足用戶在不同場景下的使用需求,讓用戶可以隨時隨地查看工廠的實時數據。
鼎晶云平臺可以為你提供一站式的智能制造解決方案,包括生產專用網絡、數據驅動決策、靈活調度、智慧運維、全流程品質管理和
可視化報表等智能化功能,讓你輕松打造智能工廠,提升制造效率和質量。

無論是技術問題,亦或產品規格,我們都將竭盡所能,為您提供幫助。
